Lovable: como criar aplicativos escaláveis de alta performance (sem travar)
Se você está construindo um app com Lovable e ficou com aquela pulga atrás da orelha de “e se muita gente acessar ao mesmo tempo?”, saiba que escala não é magia nem sorte. Escala é um conjunto de decisões e acompanhamentos simples, desde que você entenda o que realmente precisa funcionar para manter a performance.
Vamos organizar isso de um jeito prático: o que é escala de verdade, como acompanhar performance e consumo, e como subir de nível nos planos quando começar a bater nos limites. O objetivo é crescer sem paranoia e sem tentar prever cada centavo antes mesmo de colocar o projeto no ar.
O que é escala (de verdade) no seu app com Lovable
Em software, “escala” não é apenas ter muitos usuários cadastrados ou um tráfego total diário alto. Escala é conseguir suportar muitos usuários simultaneamente sem quedas e sem lentidão perceptível para quem está navegando.
Considere esta comparação rápida:
- 1.000 usuários ao longo do dia: Não prova necessariamente que seu app escala, pois as requisições estão diluídas no tempo.
- 1.000 usuários simultâneos: Este é um desafio real de infraestrutura.
A pergunta correta que você deve se fazer não é “quantas pessoas usam meu app?”, mas sim: quantas pessoas acessam ao mesmo tempo e quanto trabalho o sistema precisa realizar por cada acesso.
Para seu app com Lovable escalar, só duas coisas precisam escalar
Quando o assunto é performance, você deve pensar em duas frentes distintas que trabalham juntas:
- Front-end: A parte visual, o que o usuário recebe no navegador ou dispositivo Mobile.
- Back-end: Banco de dados, funções de servidor e tudo o que processa as requisições.
Se um dos dois não acompanhar o crescimento, o aplicativo degrada. O usuário sente a lentidão e, nesse ponto, não adianta ter um banco de dados potente se a entrega da interface for o gargalo, ou vice-versa.
Escalar o front-end: entregue conteúdo rápido mesmo em picos
No Lovable, quando o aplicativo é publicado (seja no Lovable Cloud ou em provedores como Vercel), o sistema precisa ser capaz de entregar uma quantidade específica de recursos para cada novo acesso.
Imagine que seu app carregue cerca de 4,6 MB de recursos iniciais no computador do usuário. O cálculo mental da escala seria:
- Se 10.000 usuários acessam simultaneamente;
- E cada um solicita esses 4,6 MB;
- Você terá 46 GB de dados sendo transmitidos ao mesmo tempo.
Plataformas de hospedagem modernas costumam aguentar esse volume facilmente, mas você precisa monitorar para saber exatamente onde está pisando e evitar surpresas de custos ou limites de banda.
Monitoramento de uso e escala do front-end.
Como acompanhar o front-end no Lovable Cloud
Se você utiliza a infraestrutura nativa, acompanhe as seções de analytics e speed/performance. O foco é obter duas respostas claras: quantas pessoas estão acessando e qual é a qualidade da performance percebida por elas.
Como acompanhar o front-end na Vercel
Caso sua publicação esteja na Vercel, o painel mais importante é o de Usage. Em vez de tentar adivinhar custos, olhe o consumo real. Muitas vezes, o limite do plano é de 100 GB e o consumo atual é de apenas 230 MB (menos de 1%). Isso dá segurança para crescer.
Escalar o back-end: o gargalo mora nas requisições
O back-end opera nos bastidores controlando o banco de dados e as funções de servidor. A regra de ouro aqui é: qualquer manipulação de dados é uma requisição. Criar, deletar ou modificar itens gera chamadas que consomem processamento.
Exemplo de volume de requisições em cenários de pico.
Exemplo prático: geração de conteúdo
Imagine um fluxo onde um usuário gera 3 imagens que são registradas no banco. Se houver um pico de 10.000 usuários simultâneos fazendo o mesmo, teremos 30.000 requisições em poucos segundos. Quanto mais ações complexas o usuário realiza, maior é a pressão sobre o servidor.
Como monitorar o Supabase (CPU e Memória)
Se o seu back-end utiliza Supabase, acompanhe em Project Settings a área de infraestrutura. Observe:
- CPU: Verifique se há picos constantes ou se a utilização está encostando no topo.
- Memória: Monitore se o sistema está operando perto do limite de RAM disponível.
- Banda (Bandwidth): Verifique o volume de transferência de dados do banco.
Se a CPU ou a memória estiverem consistentemente altas, a solução é direta: faça o upgrade do plano.
Estratégia de evolução de planos no Lovable
Para escalar com eficiência, você não deve tentar adivinhar o futuro, mas sim medir e iterar. O fluxo recomendado é:
- Coloque para rodar: Monitore analytics e uso real.
- Identifique gargalos: Quando o consumo chegar perto dos limites, suba o plano.
- Estabilize: Após o upgrade, continue acompanhando para entender o novo “piso” de performance.
Subir de plano custa mais caro, mas se há muito uso, geralmente há valor sendo gerado pelo negócio. Se o custo de infraestrutura inviabiliza o app com muitos usuários, o problema pode estar no modelo de precificação do seu produto, e não na tecnologia.
Por que não tentar prever custos perfeitamente antes do lançamento?
Existe uma ansiedade comum em querer saber o custo exato da carga antes do app ter dados reais. Isso raramente funciona porque você não conhece variáveis como:
- A quantidade exata de requisições por sessão.
- O comportamento real de navegação do usuário.
- Quantas páginas serão acessadas por minuto.
A previsão real se constrói com a observação de dados vivos.
Evite o lançamento “bruto” sem preparação
Se você não tem experiência vasta com infraestrutura, não lance seu app direto para 10.000 pessoas esperando que tudo funcione no plano gratuito ou básico. O resultado provável é a queda do sistema por falta de recursos simultâneos.
O caminho seguro envolve:
- Lançar para um grupo pequeno (ex: 10 a 50 usuários).
- Acompanhar logs e métricas de consumo.
- Migrar de plano conforme a necessidade real aparecer.
- Repetir o ciclo para grupos maiores.
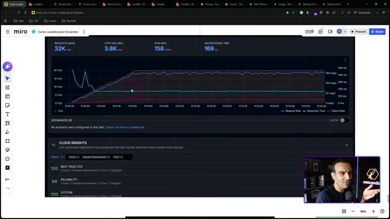
Teste de carga e performance
Você pode descobrir o limite do seu sistema antes dos usuários reais. Ferramentas como Grafana K6 permitem disparar milhares de requisições sintéticas para medir o comportamento da CPU e memória sob estresse.
Resultados de testes de carga simulando milhares de requisições.
Em um teste controlado, por exemplo, ao disparar 32.000 requisições (cerca de 158 por segundo), você pode observar se a infraestrutura mantém a estabilidade. Se o sistema não degradar, você sabe que está pronto para aquele nível de tráfego.
Checklist mental para escala no Lovable
- Foco na simultaneidade: Pense em usuários ao mesmo tempo, não apenas no total diário.
- Front-end: Monitore o consumo de banda (Usage) e a velocidade de carregamento.
- Back-end: Monitore CPU e memória no Supabase; entenda que cada ação é uma requisição.
- Upgrade sem drama: Bateu no limite? Suba o plano imediatamente para evitar quedas.
- Dados sobre suposições: Não tente adivinhar custos; meça o comportamento real.
- Crescimento gradual: Lance em etapas para ajustar a infraestrutura conforme a demanda cresce.
- Testes proativos: Use ferramentas de teste de carga (como K6) antes de grandes eventos ou lançamentos.
Escalar com Lovable é um processo de construção contínua. Dividindo a responsabilidade entre front-end e back-end e mantendo um olho constante nas métricas, você transforma o crescimento tecnológico em algo previsível e controlável.
Renato Asse
Fundador da Comunidade Sem Codar
Renato Asse é fundador da Comunidade Sem Codar, a maior escola No Code e Inteligência Artificial da América Latina, com mais de 25 mil alunos formados.
Eleito o melhor professor de Bubble do mundo (#1), atua como embaixador oficial da Lovable, Bubble, FlutterFlow e WeWeb no Brasil. Pioneiro no setor, criou o primeiro canal de No Code no Youtube no país, alcançando mensalmente mais de 1 milhão de pessoas.
Materiais Gratuitos
Gestor de IA (R$12k/mês)
Descubra como faturar R$12 mil/mês criando Agentes IA sem programar. O mercado está desesperado por este profissional.
IA para Empresas
Dobre o faturamento da sua empresa com 6 Agentes de IA. Implemente hoje mesmo e saia na frente da concorrência.
Curso Gratuito de n8n
Automatize tarefas chatas e ganhe liberdade. Curso prático de n8n para iniciantes: do zero à sua primeira automação.
Acelere sua Carreira
Comunidade Sem Codar
A maior escola de No-Code e IA da América Latina. Crie aplicativos e agentes de IA profissionais e transforme ideias em negócios digitais lucrativos.
TECH 12K
Sua carreira à prova de futuro. Transforme seu conhecimento técnico em uma profissão de alta demanda e fature até R$12k/mês como Gestor de IA.
SAAS 7D
O mapa para o milhão. Domine o marketing para SaaS e MicroSaaS e escale seu negócio para 7 dígitos de faturamento com estratégias validadas.